Energy Monitoring

Smarter Energy Management in Action at BPX Staffordshire

BPX Staffordshire has taken a proactive step toward greater energy efficiency and operational transparency by partnering with Brainboxes to deploy an advanced energy monitoring solution at their branch. The project demonstrates how intelligent monitoring and real-time data can transform energy usage into actionable insight, supporting sustainability goals while helping to control operational costs.

The Challenge

Like many industrial and commercial facilities, we required clearer visibility of where and how energy was being consumed across their site. Without granular data, identifying inefficiencies, unexpected usage spikes, or high-energy-consuming equipment was challenging, limiting opportunities for improvement.

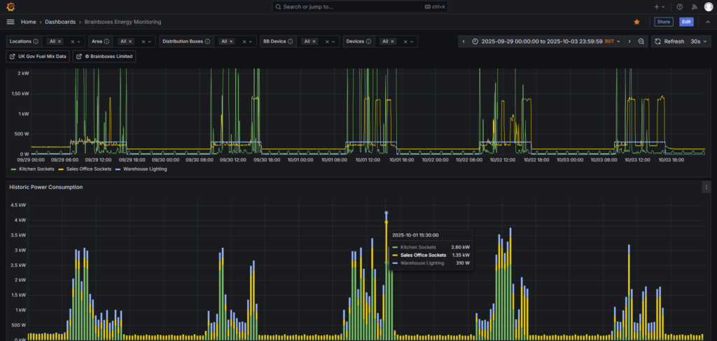
The SolutionBB-400

To address this, we implemented a smart energy monitoring system built around the Brainboxes BB400 Edge Controller, integrated with Finder Submeters.

This intelligent infrastructure captures pulse data from key electrical circuits and equipment, providing detailed, circuit-level insight into energy consumption throughout the branch.

System Architecture & Data Flow

The solution uses a modern, flexible data architecture designed for real-time insight and long-term analysis:

  • Pulse data is captured from Finder Submeters and collected by the BB400 Edge Controller
  • Data is transmitted to an InfluxDB time-series database, ensuring accurate and scalable storage
  • Node-RED manages and processes the data flow, routing information efficiently
  • A Grafana dashboard delivers clear, intuitive visualisations of live and historical energy usage

This end-to-end pipeline enables both immediate monitoring and deeper analysis of long-term trends.

The Results

With real-time and historical visibility of energy usage, we can now:

  • Identify high-energy-consuming equipment
  • Detect spikes, anomalies, and unusual patterns
  • Make informed, data-driven decisions to reduce energy waste
  • Proactively manage energy costs
  • Strengthen their sustainability and efficiency initiatives

The system turns raw energy data into practical insight, empowering staff to take corrective action where it matters most.

Energy Monitoring
A Smarter, Greener Operation

This implementation is more than a technical upgrade, it represents a strategic shift toward smarter and more sustainable operations. By combining industrial IoT hardware with powerful open-source software tools, we have created a scalable model for energy awareness and operational efficiency.

Whether applied to a single site or rolled out across multiple locations, this case study shows that real-time energy intelligence is not only achievable, it’s a vital asset for organisations committed to smarter, greener operations.

Find Out More

Interested in implementing a smarter energy monitoring solution like this at your site?

Our team can help you gain real-time visibility of your energy usage, reduce operational costs, and support your sustainability goals, whether you’re managing a single facility or multiple locations.

To get in touch to begin your energy saving journey, please contact your local BPX branch, or simply submit the contact form below, and a member of our Application Support Team will be in touch at the earliest opportunity.

Subscribe
Notify of
guest
0 Comments
Oldest
Newest Most Voted
Inline Feedbacks
View all comments